模擬軟件是提升物聯網電池性能的關鍵“抓手”
發布時間:2023-04-29 責任編輯:lina
【導讀】電池使用壽命對物聯網(IoT)jichusheshidechengbenhekekaoxingyouhendayingxiang。xiaofeidianzishebeidedianchishiyongshouminggengshiyingxiangxiaofeizhegoumaiyufoudeguanjiankaolvyinsu。ranerzaishijiqingkuangzhong,tongguojisuandechudewulianwangshebeidedianchishiyongshoumingwangwangshibuzhunquede,zheduishebeizhizaoshanglaishuoshiyigefeichangzhongyaodewenti。
電池使用壽命對物聯網(IoT)jichusheshidechengbenhekekaoxingyouhendayingxiang。xiaofeidianzishebeidedianchishiyongshouminggengshiyingxiangxiaofeizhegoumaiyufoudeguanjiankaolvyinsu。ranerzaishijiqingkuangzhong,tongguojisuandechudewulianwangshebeidedianchishiyongshoumingwangwangshibuzhunquede,zheduishebeizhizaoshanglaishuoshiyigefeichangzhongyaodewenti。
衡量電池使用壽命的方法之一是用電池容量(以安培小時為單位)除以平均電流消耗(以安培為單位),從而得出電池的運行時間(小時)。然而,在現實世界中,這種計算方法則過於簡單了。
事實上,由於設備使用不同的電源模式,包括運行模式、睡shui眠mian模mo式shi和he休xiu眠mian模mo式shi等deng,因yin此ci根gen據ju上shang麵mian的de公gong式shi可ke能neng會hui得de出chu不bu準zhun確que的de結jie果guo。此ci外wai,恒heng定ding功gong率lv和he恒heng定ding電dian阻zu等deng操cao作zuo模mo式shi將jiang以yi不bu同tong方fang式shi從cong電dian池chi中zhong獲huo取qu電dian流liu,並bing改gai變bian電dian池chi的de運yun行xing時shi長chang。充chong分fen了le解jie電dian池chi如ru何he響xiang應ying不bu同tong的de應ying用yong場chang景jing以yi及ji設she備bei的de典dian型xing使shi用yong模mo式shi對dui準zhun確que預yu測ce電dian池chi的de使shi用yong壽shou命ming至zhi關guan重zhong要yao。
除了電流消耗不同之外,電池容量也是可以改變的,具體取決於平均放電電流和使用模式。在圖1中可以看到,隨著堿性電池放電電流的增大,放電容量也發生了相當大的變化。

圖1:1,100 mAh的堿性電池,截止電壓為0.9 V - 放電容量的變化
此外,溫度也會影響電池的使用壽命,這是另一個需要考量的關鍵因素。圖2中的曲線顯示出了溫度究竟如何影響電池容量。

圖2:1,000 mAh的鋰離子電池,截止電壓為3 V - 溫度變化
還有一些其他因素也可能會導致計算得出的電池運行時間比實際使用時間更長,這些因素包括:
電池模型/配置文件不可用
沒有嚴格按照準確的設備操作要求生成電池配置文件
電流消耗的測量結果不準確
沒有考慮到電壓下降的問題,例如當電壓達到設定的截止電壓值時,設備就會關閉。
dianchimonihefenxiruanjianshiyizhongyongyuzhunqueyucedianchishiyongshoumingdejiejuefangan。ciwai,moniruanjiankeyitongguoduidianliuxiaohaodefenxitigongdongjian,yigaijinshebeidesheji,congeryanchangdianchideshiyongshijian。
本文探討了如何使用模擬軟件來實現這些目標,主要包括以下議題:
1. 通過對電池的充放電進行分析,創建獨特的電池模型。
2. 模擬充電狀態,以減少測試時間,提高安全性,並獲得能夠延長電池使用壽命的深刻洞見。
3.追蹤電池的充電和放電過程,並實現整個過程的可視化,以確定電池容量。
4. 執行電池循環充放電測試,以確定電池容量和電池使用壽命的衰減情況。

分析電池以創建獨特的電池模型
出chu於yu一yi些xie原yuan因yin,對dui電dian池chi進jin行xing分fen析xi和he定ding性xing是shi很hen重zhong要yao的de。同tong時shi也ye有you必bi要yao了le解jie在zai經jing過guo一yi段duan時shi間jian的de放fang電dian之zhi後hou,電dian池chi可ke以yi儲chu存cun和he提ti供gong的de電dian量liang。電dian池chi的de開kai路lu電dian壓ya(VOC)和內阻(IR)在放電過程中會產生變化。將這些變量繪製出來是非常關鍵的,這樣電池配置文件就能準確地反映電池的實際性能。圖3就是此種圖表的典型示例。

圖3:利用是德科技 BV9210B/11B PathWave BenchVue高級電池測試和模擬軟件創建的電池配置文件
另外,確認電池在特定放電條件和操作模式下的性能表現也非常重要。影響電池性能的參數包括:溫度,負載電流曲線(恒定/動態),恒流、恒功率和恒電阻等不同的操作模式。
這些參數會影響電池的使用壽命。因此,創建不同的電池配置文件以匹配特定的放電條件是至關重要的。
模擬充電狀態以減少測試時間,提高安全性,獲得洞見並延長電池使用壽命。
為什麼使用電池模擬器而不是電池進行設備測試?
創造一個更加安全的測試環境。在利用模擬器時,無需對電池進行充電和放電。反複對電池進行充電和放電會帶來危險。
獲取可複驗的結果。模擬電池的特性與物理電池相比沒有差異,而物理電池的特性在充電/放電之後會有波動。即使是同一型號的電池之間,性能也會有差異。
縮短測試時間。即時模擬任何充電狀態(SoC),而不是手動將電池消耗到所需的電量水平。
電池模擬器的工作分為多個步驟。第一步是加載電池配置文件。對應曲線上的數據展示出了電池電壓和內阻與SoC的關係,如圖3所示。 工程師可以通過使用電池建模軟件進行測量來創建電池配置文件, 也可以從電池供應商處接收配置文件。
利(li)用(yong)建(jian)模(mo)軟(ruan)件(jian)創(chuang)建(jian)的(de)配(pei)置(zhi)文(wen)件(jian)能(neng)夠(gou)反(fan)映(ying)出(chu)特(te)定(ding)設(she)備(bei)的(de)電(dian)流(liu)消(xiao)耗(hao),這(zhe)比(bi)電(dian)池(chi)供(gong)應(ying)商(shang)提(ti)供(gong)的(de)通(tong)用(yong)配(pei)置(zhi)文(wen)件(jian)更(geng)加(jia)準(zhun)確(que)。舉(ju)例(li)來(lai)說(shuo),如(ru)果(guo)電(dian)池(chi)供(gong)應(ying)商(shang)在(zai)被(bei)測(ce)設(she)備(bei)消(xiao)耗(hao)動(dong)態(tai)電(dian)流(liu)的(de)情(qing)況(kuang)下(xia),根(gen)據(ju)恒(heng)定(ding)電(dian)流(liu)創(chuang)建(jian)配(pei)置(zhi)文(wen)件(jian),那(na)麼(me)這(zhe)份(fen)通(tong)用(yong)配(pei)置(zhi)文(wen)件(jian)就(jiu)沒(mei)有(you)幫(bang)助(zhu)。圖(tu)4顯示的是,將一台設備的電流消耗曲線加載到一個電池分析器中。該軟件可以不斷地重複這一波形,直到電池完全耗盡。

圖4:將設備的電流消耗波形導入Keysight BV9210B/11B PathWave BenchVue高級電池測試和模擬軟件
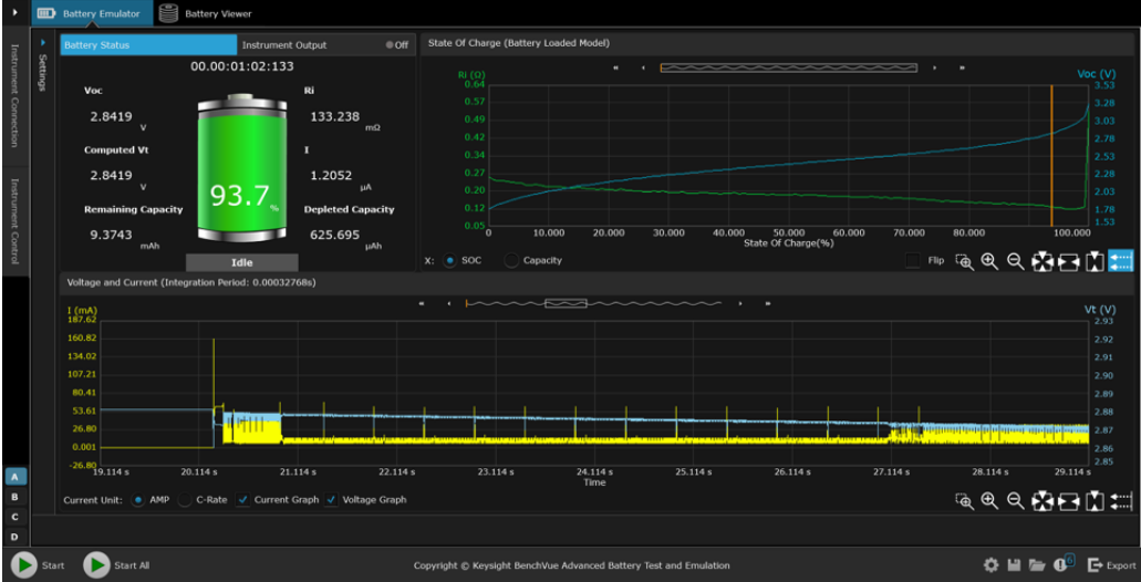
下一個模擬步驟是選擇起始SoC和截止電壓。將設備連接到模擬器上,開始模擬電池。電池模擬器持續測量電流、充電或放電,並動態地估算模擬的SoC值。模擬器根據SoC值不斷改變其輸出(電壓和電阻),以符合加載的電池配置文件要求。如果模擬器正在放電,當模擬器達到設定的截止電壓值時,測試就會結束。

圖5:使用BV9210B/11B PathWave BenchVue高級電池測試和模擬軟件進行電池模擬
通過迅速模擬不同SoC狀態下的電池,可以迅速而深入地了解設備的操作情況。圖6顯(xian)示(shi)的(de)是(shi)對(dui)設(she)備(bei)電(dian)流(liu)消(xiao)耗(hao)狀(zhuang)況(kuang)的(de)分(fen)析(xi)和(he)洞(dong)察(cha)。利(li)用(yong)這(zhe)一(yi)分(fen)析(xi)得(de)出(chu)的(de)測(ce)量(liang)結(jie)果(guo)可(ke)以(yi)改(gai)變(bian)物(wu)聯(lian)網(wang)設(she)備(bei)的(de)設(she)計(ji),從(cong)而(er)實(shi)現(xian)更(geng)長(chang)的(de)電(dian)池(chi)續(xu)航(hang)時(shi)間(jian)。

圖6:使用BV9210B/11B PathWave BenchVue高級電池測試和模擬軟件對脈搏血氧儀醫療物聯網設備的電流消耗情況進行分析
追蹤電池的充放電過程,並實現整個過程的可視化,以確定電池容量
就jiu物wu聯lian網wang設she備bei而er言yan,有you必bi要yao充chong分fen了le解jie其qi電dian池chi可ke以yi儲chu存cun和he提ti供gong的de電dian量liang。電dian池chi測ce試shi和he模mo擬ni軟ruan件jian能neng夠gou追zhui蹤zong電dian池chi的de充chong放fang電dian過guo程cheng,並bing實shi現xian整zheng個ge過guo程cheng的de可ke視shi化hua,以yi確que定ding電dian池chi容rong量liang。
軟件必須同時支持在恒定電流(CC)模式和恒定電壓(CV)模式下為電池充電。在CC模式下為電池充電,當電池達到滿電狀態後,軟件需要從CC模式切換到CC加CV的組合模式。這種組合是非常有必要的,因為當電池接近峰值電壓或峰值容量時,不能以相同的速度為電池充電。
在電池放電時,軟件可以支持恒流、恒(heng)電(dian)阻(zu)和(he)恒(heng)功(gong)率(lv)三(san)種(zhong)模(mo)式(shi)的(de)能(neng)力(li)也(ye)很(hen)重(zhong)要(yao)。測(ce)試(shi)和(he)模(mo)擬(ni)軟(ruan)件(jian)可(ke)以(yi)用(yong)來(lai)創(chuang)建(jian)一(yi)個(ge)直(zhi)接(jie)從(cong)設(she)備(bei)上(shang)生(sheng)成(cheng)的(de)電(dian)流(liu)消(xiao)耗(hao)曲(qu)線(xian)。這(zhe)種(zhong)能(neng)力(li)讓(rang)用(yong)戶(hu)能(neng)夠(gou)輕(qing)而(er)易(yi)舉(ju)地(di)對(dui)電(dian)池(chi)進(jin)行(xing)放(fang)電(dian),並(bing)且(qie)其(qi)電(dian)流(liu)消(xiao)耗(hao)曲(qu)線(xian)與(yu)實(shi)際(ji)使(shi)用(yong)過(guo)程(cheng)中(zhong)的(de)電(dian)流(liu)消(xiao)耗(hao)曲(qu)線(xian)高(gao)度(du)一(yi)致(zhi)。而(er)直(zhi)接(jie)使(shi)用(yong)實(shi)際(ji)的(de)終(zhong)端(duan)設(she)備(bei)模(mo)擬(ni)這(zhe)個(ge)過(guo)程(cheng)、執行電池放電測試是非常困難的,除非該設備能夠在整個放電測試過程中保持運行。

圖7:利用BV9210B/11B PathWave BenchVue高級電池測試和模擬軟件跟蹤電池充電情況,並實現過程的可視化
執行電池循環充放電測試,以確定電池容量和電池使用壽命的衰減情況
dianchidexingnengzaichixudechongdianhefangdianguochengzhonghuimingxianxiajiang。zhejiushiweishenmemonidianchidexunhuanchongfangdianshizhiguanzhongyaode。dianchiceshihemoniruanjianshiyikuanjiandanyiyongdejiejuefangan,danshigairuanjianxuyaozhichishujujilugongneng。ciwai,dangdianchiceshihemoniruanjianjiejuefangannenggouweidianchichuangjianbutongdechongdianhefangdianpeizhiwenjiandeshihoucaizhenzhengjuyoujiazhi。
zheyangcaiyoukenengjiangbutongdechongdianhefangdianxuliejieheqilai,monifuzadechongfangdianxunhuanquxian。ranhou,gongchengshijiukeyiquerendianchidexingnengshiruhesuizheshijiandeqianyierjiangdide。moniruanjianjiejuefanganshizhefangmiandelixiangxuanze,yinweitamenkeyishixian,lirutongguoduodayiqiancidexunhuancaozuo,quedingdianchizaixulieceshimoshixiadelaohuaxiaoyinghekekaoxing。

圖8:利用BV9210B/11B PathWave BenchVue高級電池測試和模擬軟件執行電池循環充放電測試
總結
電(dian)流(liu)消(xiao)耗(hao)和(he)電(dian)池(chi)放(fang)電(dian)測(ce)試(shi)帶(dai)來(lai)了(le)許(xu)多(duo)挑(tiao)戰(zhan)。手(shou)動(dong)給(gei)電(dian)池(chi)充(chong)電(dian)和(he)放(fang)電(dian)的(de)過(guo)程(cheng)非(fei)常(chang)耗(hao)費(fei)時(shi)間(jian)。但(dan)是(shi)由(you)於(yu)電(dian)池(chi)特(te)性(xing)不(bu)同(tong),在(zai)不(bu)同(tong)的(de)充(chong)電(dian)水(shui)平(ping)下(xia)對(dui)設(she)備(bei)執(zhi)行(xing)測(ce)試(shi)是(shi)非(fei)常(chang)關(guan)鍵(jian)的(de)。此(ci)外(wai),在(zai)比(bi)較(jiao)測(ce)試(shi)結(jie)果(guo)時(shi),電(dian)池(chi)參(can)數(shu)和(he)充(chong)電(dian)水(shui)平(ping)必(bi)須(xu)是(shi)相(xiang)同(tong)的(de)。直(zhi)接(jie)利(li)用(yong)物(wu)理(li)電(dian)池(chi)來(lai)實(shi)現(xian)這(zhe)一(yi)點(dian)非(fei)常(chang)具(ju)有(you)挑(tiao)戰(zhan)性(xing)。此(ci)外(wai),人(ren)們(men)很(hen)難(nan)確(que)定(ding)一(yi)台(tai)設(she)備(bei)在(zai)充(chong)電(dian)一(yi)次(ci)之(zhi)後(hou)能(neng)夠(gou)持(chi)續(xu)使(shi)用(yong)多(duo)久(jiu),而(er)且(qie)設(she)備(bei)上(shang)顯(xian)示(shi)的(de)電(dian)池(chi)使(shi)用(yong)壽(shou)命(ming)往(wang)往(wang)與(yu)實(shi)際(ji)狀(zhuang)況(kuang)不(bu)符(fu)。
使shi用yong模mo擬ni電dian池chi可ke以yi克ke服fu這zhe些xie困kun難nan。首shou先xian,電dian池chi模mo型xing是shi一yi個ge已yi知zhi的de良liang好hao參can考kao,能neng夠gou提ti高gao用yong戶hu對dui測ce試shi結jie果guo的de信xin任ren。另ling外wai,工gong程cheng師shi可ke以yi通tong過guo即ji時shi切qie換huan電dian池chi的de充chong電dian狀zhuang態tai,快kuai速su評ping估gu設she計ji或huo軟ruan件jian變bian化hua對dui電dian池chi使shi用yong壽shou命ming的de影ying響xiang。這zhe樣yang不bu僅jin能neng夠gou改gai進jin設she計ji,還hai能neng夠gou延yan長chang電dian池chi使shi用yong壽shou命ming,並bing減jian小xiao產chan品pin尺chi寸cun。
此外,軟件解決方案能夠自動執行電池放電測試、模(mo)擬(ni)設(she)備(bei)電(dian)流(liu)消(xiao)耗(hao)來(lai)準(zhun)確(que)估(gu)計(ji)電(dian)池(chi)的(de)使(shi)用(yong)壽(shou)命(ming)。這(zhe)種(zhong)方(fang)法(fa)比(bi)采(cai)用(yong)恒(heng)定(ding)電(dian)流(liu)對(dui)電(dian)池(chi)進(jin)行(xing)放(fang)電(dian)更(geng)準(zhun)確(que)。而(er)且(qie),過(guo)程(cheng)的(de)自(zi)動(dong)化(hua)比(bi)手(shou)動(dong)操(cao)作(zuo)設(she)備(bei)對(dui)電(dian)池(chi)進(jin)行(xing)放(fang)電(dian)更(geng)直(zhi)接(jie)、有效。
關於是德科技
是德科技(NYSE:KEYS)啟迪並賦能創新者,助力他們將改變世界的技術帶入生活。作為一家標準普爾 500 指數公司,我們提供先進的設計、仿真和測試解決方案,旨在幫助工程師在整個產品生命周期中更快地完成開發和部署,同時控製好風險。我們的客戶遍及全球通信、工業自動化、航空航天與國防、汽車、半導體和通用電子等市場。我們與客戶攜手,加速創新,創造一個安全互聯的世界。
電池使用壽命是影響物聯網設備的關鍵因素
作者:是德科技產品營銷工程師Brian Whitaker

免責聲明:本文為轉載文章,轉載此文目的在於傳遞更多信息,版權歸原作者所有。本文所用視頻、圖片、文字如涉及作品版權問題,請聯係小編進行處理。
推薦閱讀:
- 噪聲中提取真值!瑞盟科技推出MSA2240電流檢測芯片賦能多元高端測量場景
- 10MHz高頻運行!氮矽科技發布集成驅動GaN芯片,助力電源能效再攀新高
- 失真度僅0.002%!力芯微推出超低內阻、超低失真4PST模擬開關
- 一“芯”雙電!聖邦微電子發布雙輸出電源芯片,簡化AFE與音頻設計
- 一機適配萬端:金升陽推出1200W可編程電源,賦能高端裝備製造
- 築基AI4S:摩爾線程全功能GPU加速中國生命科學自主生態
- 一秒檢測,成本降至萬分之一,光引科技把幾十萬的台式光譜儀“搬”到了手腕上
- AI服務器電源機櫃Power Rack HVDC MW級測試方案
- 突破工藝邊界,奎芯科技LPDDR5X IP矽驗證通過,速率達9600Mbps
- 通過直接、準確、自動測量超低範圍的氯殘留來推動反滲透膜保護
- 車規與基於V2X的車輛協同主動避撞技術展望
- 數字隔離助力新能源汽車安全隔離的新挑戰
- 汽車模塊拋負載的解決方案
- 車用連接器的安全創新應用
- Melexis Actuators Business Unit
- Position / Current Sensors - Triaxis Hall



