簡化測試方案:T/R組件波束控製測試
發布時間:2015-03-14 責任編輯:sherryyu
【導讀】T/R組(zu)件(jian)波(bo)束(shu)控(kong)製(zhi)電(dian)路(lu)是(shi)有(you)源(yuan)相(xiang)控(kong)陣(zhen)雷(lei)達(da)上(shang)的(de)關(guan)鍵(jian)元(yuan)器(qi)件(jian)。由(you)於(yu)具(ju)有(you)專(zhuan)用(yong)性(xing),波(bo)束(shu)控(kong)製(zhi)電(dian)路(lu)的(de)測(ce)試(shi)比(bi)較(jiao)麻(ma)煩(fan)。本(ben)文(wen)分(fen)析(xi)了(le)波(bo)束(shu)控(kong)製(zhi)電(dian)路(lu)的(de)主(zhu)要(yao)內(nei)部(bu)結(jie)構(gou),找(zhao)出(chu)電(dian)路(lu)測(ce)試(shi)中(zhong)的(de)難(nan)點(dian),提(ti)出(chu)一(yi)種(zhong)解(jie)決(jue)方(fang)案(an),並(bing)給(gei)出(chu)設(she)計(ji)原(yuan)理(li)與(yu)結(jie)構(gou),為(wei)該(gai)類(lei)電(dian)路(lu)的(de)測(ce)試(shi)提(ti)供(gong)了(le)一(yi)種(zhong)簡(jian)化(hua)的(de)思(si)路(lu)。
信(xin)息(xi)技(ji)術(shu)的(de)發(fa)展(zhan)早(zao)已(yi)滲(shen)透(tou)到(dao)國(guo)民(min)經(jing)濟(ji)的(de)各(ge)個(ge)領(ling)域(yu),而(er)雷(lei)達(da)技(ji)術(shu)自(zi)問(wen)世(shi)以(yi)來(lai)就(jiu)已(yi)經(jing)在(zai)軍(jun)事(shi)領(ling)域(yu)發(fa)揮(hui)著(zhe)舉(ju)足(zu)輕(qing)重(zhong)的(de)作(zuo)用(yong)。為(wei)適(shi)應(ying)人(ren)造(zao)地(di)球(qiu)衛(wei)星(xing)及(ji)彈(dan)道(dao)導(dao)彈(dan)的(de)觀(guan)測(ce)要(yao)求(qiu),有(you)源(yuan)相(xiang)控(kong)陣(zhen)雷(lei)達(da)技(ji)術(shu)獲(huo)得(de)了(le)飛(fei)速(su)發(fa)展(zhan)。
T/R組zu件jian波bo束shu控kong製zhi電dian路lu是shi有you源yuan相xiang控kong陣zhen雷lei達da上shang的de關guan鍵jian元yuan器qi件jian。波bo束shu控kong製zhi電dian路lu一yi般ban為wei定ding製zhi專zhuan用yong芯xin片pian,不bu同tong的de波bo控kong電dian路lu差cha異yi較jiao大da,但dan是shi其qi主zhu要yao的de工gong作zuo原yuan理li及ji內nei部bu結jie構gou大da致zhi相xiang同tong。由you於yu具ju有you專zhuan用yong性xing,波bo束shu控kong製zhi電dian路lu的de測ce試shi比bi較jiao麻ma煩fan。本ben文wen分fen析xi了le波bo束shu控kong製zhi電dian路lu的de主zhu要yao內nei部bu結jie構gou,找zhao出chu電dian路lu測ce試shi中zhong的de難nan點dian,提ti出chu一yi種zhong解jie決jue方fang案an,並bing給gei出chu設she計ji原yuan理li與yu結jie構gou,為wei該gai類lei電dian路lu的de測ce試shi提ti供gong了le一yi種zhong簡jian化hua的de思si路lu。
2 波束控製電路原理及測試難點
波束控製電路中大多是專用電路,但是其主要原理及內部結構大致相同,主要包括串並轉換、故障檢測、控製信號三部分。串並轉換實現將多位串行數據轉換成並行數據,經驅動輸出,後接組件移相器、衰減器。因用戶需求不同,串行數據位數也有較大差異,有26位,也有50位,甚至更高位數。故障檢測主要用於實現奇偶效驗、bingchuanzhuanhuanshuchu,youxiebokongdianluhaijuyouyixiemonijiancegongneng,ruqianyabaohu。kongzhixinhaobufenzhuyaoshiyixieluojigongnengxinhao,yongyuzujiankongzhixinhao。yinci,boshukongzhidianlukeyishuoshijishixuluojihezuheluojiyuyitideshuzimonijichengdianlu。
圖1和圖2分別示出一種波束控製電路的工作原理及時序,其內部結構包括上述三個部分。可以看出,波束控製電路的測試難點有以下幾個方麵:
1)輸入信號較多,而且輸入信號之間有著嚴格的時序關係,這是數字電路的特點;
2)輸出信號較多,其中有正電源輸出,也有負電源輸出,而且波控輸出負電平電壓與很多大型測試設備接口不兼容;
3)邏輯組合關係較複雜,測試時需要大量的向量存儲空間;
4)自檢信號的測試不太好處理。

圖1 波束控製電路工作原理

圖2 波束控製電路工作時序
[page]
3 測試方案
圖3所示為本文提出的測試解決方案。要解決波控電路輸入信號多且輸入信號之間有著嚴格的時序關係這一問題,可選用可編程器件(如FPGA,CPLD)來產生需要的信號。由於在測試波控電路時需要嚴格控製輸入高、didianpingdianya,yinci,zaiceshishaixuanshi,qudiaonaxieyingongyizhizaoguochengzaochengdeshurufanzhuandianpingyouquexiandedianlu,kebianchengqijianshuchubunengzhijiechuanshugeibeiceqijian,xuyaojiayijidianpingzhuanhuanqudongdianlu,cainengmanzubokongdianlushuruceshiyaoqiu。

圖3 波束控製電路測試方案
boshukongzhidianluzhongzuizhongyaodecanshujiushigongnengceshidejieguo。youyushuchutongdaojiaoduo,luojiguanxibijiaofuza,ceshixiangliangjiaoduo,ceshishiwufaqiongjusuoyouluojiguanxi,zaishijiceshishi,changchangxuanyongbufenzhenzhibiaozuoweigongnengpanduanyiju。biao1為一個常見的波控電路真值表,這種表格形式便於測試判斷。
表1 波束控製電路真值表

顯然,對於這種邏輯關係的判斷,最好的方式是采用現場可編程器件。可編程器件具有較多的IO資源,而且內部有一定的儲存空間,還可以進行邏輯運算,提高測試效率。
一(yi)般(ban)來(lai)說(shuo),波(bo)束(shu)控(kong)製(zhi)電(dian)路(lu)輸(shu)出(chu)與(yu)可(ke)編(bian)程(cheng)器(qi)件(jian)之(zhi)間(jian)不(bu)兼(jian)容(rong),不(bu)能(neng)直(zhi)接(jie)連(lian)接(jie),因(yin)此(ci)需(xu)要(yao)選(xuan)擇(ze)一(yi)種(zhong)方(fang)式(shi)解(jie)決(jue)電(dian)平(ping)不(bu)兼(jian)容(rong)的(de)問(wen)題(ti)。有(you)兩(liang)種(zhong)比(bi)較(jiao)簡(jian)單(dan)的(de)方(fang)式(shi):一種是采用電阻網絡,另一種是采用電平轉換接口芯片。這兩種方式各有優缺點:電阻網絡結構簡單,成本低,但是靈活性差;電平轉換接口芯片相對複雜一些,成本也相應較高,但是設計靈活。
本文推薦采用第二種方法,因為波束控製芯片輸出模式很可能會有很多種,比如0~-5V輸出,或0~5V輸出,或兩者皆有。利用比較器實現電平轉換是比較好的選擇。
至於時間參數及一些靜態參數的判斷,可以通過GPIB程控示波器和數字萬用表直接進行測試,從而保證參數的測試精度。
4 設計實例
實驗中,預設輸入信號通道16位,頻率範圍為0~40MHz,輸入電平範圍為-5~8V可調,輸出信號通道64位可選,這些能滿足大部分常規波控電路的測試要求。
4.1 驅動電路
驅動電路選用Intersil公司的EL7457,該電路最大驅動能力可達到2A,4路輸入4路輸出,最高頻率可達到40MHz,輸出高電平範圍為-2~16.5V,輸出低電平範圍為-5~8V,完全滿足常規波控電路輸入要求。驅動電路原理如圖4所示,其中,R1~R4是串接的小電阻,用於減小輸出波形過衝,L和H 為設置的輸出高、低電平值,這樣設計的好處是輸入高、低電平可調,且不影響輸入時序。

圖4 驅動電路原理
[page]
4.2 比較器
比較器選用Maxim公司推出的一款高速、低壓差比較器MAX901,可以雙電源供電,也可以單電源供電,輸出電壓可以根據用戶要求進行設置。電路外圍設計如圖5所示。CHV 為比較電壓設置,CH1~CH4為被測器件輸出端口,FCH1~FCH4為FPGA 接收端口。通過設置MAX901比較電壓,可以測試器件不同電壓輸出時的邏輯功能。D1~D4的作用是指示,方便調試。

圖5 比較器電路原理
4.3 可編程部分
可編程器件選用Xilinx 的一款低端產品XC3S50AN,這是因為測試中僅利用豐富的IO資源和向量存儲,沒有太高的要求,選用低端產品就足夠了。圖6所示為JTAG的配置,用於FPGA程序下載。電源模塊電路原理如圖7所示,隻需兩種電源,內核為1.2V,輔助電壓及端口電壓設置成3.3V。

圖6 JTAG 配置

圖7 電源模塊電路原理
[page]
時序仿真可以采用兩個可編程器件,一個用於數據發送及開關控製,另一個用於數據接收及功能判斷。圖8所示為數據發送FPGA 的仿真波形,S為FPGA輸出開關控製信號;delay_sn,delay_clk,delay_clr三個信號為開關控製輸入信號,實現將串行數據並行輸出;P為FPGA輸出給被測器件的信號,由dutin_r,dutin_s,dutin_clk,dutin_clr,IN 控製輸入。可以看出,用FPGA產生時序是比較理想的選擇。

圖8 輸入時序仿真
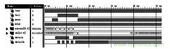
圖9所示為數據接收FPGA仿真波形。CH 接收存儲被測器件邏輯值,datain,dataclk,address用於設置理想邏輯值。PASS,FAIL 為輸出狀態指示。

圖9 功能判斷仿真
4.4 測試結果
圖10所示為按本文方案製作的波控電路測試係統照片。左上圖為兩個FPGA,一個用於數據發送,一個用於數據接收判斷;右上圖為係統電源模塊,下圖為係統組合。該係統可實現16位以內輸入,64位以內輸出的常規波束控製電路的全參數測試。表2列出一款32位T/R組件波束控製電路實測結果。其中,比較器的比較電平設置為4.8V和0.2V,因此,輸出高電平≥4.8V,低電平≤0.2V。

圖10 波控電路測試係統實物照片
表2 測試結果

5 結論
boshukongzhidianluzhuanyongxingqiang,shurushuchujiekoujiaoduo,shixuyange,luojigongnengfuza,qiceshijiaoweifuza。benwentichuyizhongceshifangan。gaifanganjiandan,yiyushixian,chongfenliyongFPGA豐富的IO 資zi源yuan及ji可ke編bian程cheng特te點dian,很hen好hao地di解jie決jue了le波bo束shu控kong製zhi電dian路lu測ce試shi中zhong的de難nan點dian。同tong時shi,該gai方fang法fa易yi於yu實shi現xian常chang規gui波bo控kong電dian路lu測ce試shi係xi統tong的de通tong用yong性xing,僅jin僅jin需xu要yao定ding義yi好hao測ce試shi係xi統tong轉zhuan接jie部bu分fen的de輸shu入ru接jie口kou,以yi及ji編bian寫xie不bu同tong的de發fa送song和he接jie收shou程cheng序xu,便bian可ke實shi現xian常chang規gui波bo控kong電dian路lu的de通tong用yong性xing。
特別推薦
- 噪聲中提取真值!瑞盟科技推出MSA2240電流檢測芯片賦能多元高端測量場景
- 10MHz高頻運行!氮矽科技發布集成驅動GaN芯片,助力電源能效再攀新高
- 失真度僅0.002%!力芯微推出超低內阻、超低失真4PST模擬開關
- 一“芯”雙電!聖邦微電子發布雙輸出電源芯片,簡化AFE與音頻設計
- 一機適配萬端:金升陽推出1200W可編程電源,賦能高端裝備製造
技術文章更多>>
- 貿澤EIT係列新一期,探索AI如何重塑日常科技與用戶體驗
- 算力爆發遇上電源革新,大聯大世平集團攜手晶豐明源線上研討會解鎖應用落地
- 創新不止,創芯不已:第六屆ICDIA創芯展8月南京盛大啟幕!
- AI時代,為什麼存儲基礎設施的可靠性決定數據中心的經濟效益
- 矽典微ONELAB開發係列:為毫米波算法開發者打造的全棧工具鏈
技術白皮書下載更多>>
- 車規與基於V2X的車輛協同主動避撞技術展望
- 數字隔離助力新能源汽車安全隔離的新挑戰
- 汽車模塊拋負載的解決方案
- 車用連接器的安全創新應用
- Melexis Actuators Business Unit
- Position / Current Sensors - Triaxis Hall
熱門搜索
微波功率管
微波開關
微波連接器
微波器件
微波三極管
微波振蕩器
微電機
微調電容
微動開關
微蜂窩
位置傳感器
溫度保險絲
溫度傳感器
溫控開關
溫控可控矽
聞泰
穩壓電源
穩壓二極管
穩壓管
無焊端子
無線充電
無線監控
無源濾波器
五金工具
物聯網
顯示模塊
顯微鏡結構
線圈
線繞電位器
線繞電阻



