幹貨!30張傳感器工作原理動態圖
發布時間:2018-11-22 責任編輯:xueqi
【導讀】這裏分享30張傳感器工作原理的動態圖,非常全麵,建議大家收藏起來!什shen麼me是shi傳chuan感gan器qi?傳chuan感gan器qi是shi能neng夠gou感gan受shou規gui定ding的de被bei測ce量liang並bing按an一yi定ding規gui律lv轉zhuan換huan成cheng可ke用yong輸shu出chu信xin號hao的de器qi件jian或huo裝zhuang置zhi的de總zong稱cheng,通tong常chang被bei測ce量liang是shi非fei電dian物wu理li量liang,輸shu出chu信xin號hao一yi般ban為wei電dian量liang。
dangjinshijiezhengmianlinyichangxindejishugeming,zhechanggemingdezhuyaojichushixinxijishu,erchuanganqijishubeirenweishixinxijishusandazhizhuzhiyi,yixiefadaguojiadoubachuanganqijishulieweiyutongxinjishuhejisuanjijishutongdengweizhi。
隨著現代科學發展,傳感技術作為一種與現代科學密切相關的新興學科也得到迅速的發展,並且在工業自動化測量和檢測技術、航天技術軍事工程、醫療診斷等學科被越來越廣泛地利用,同時對各學科發展還有促進作用。
總的來說,傳感器的特點包括:微型化、數字化、智能化、多功能化、係統化、網絡化。它是實現自動檢測和自動控製的首要環節。傳感器的存在和發展,讓物體有了觸覺、味覺和嗅覺等感官,讓物體慢慢變得活了起來。
通常根據其基本感知功能分為熱敏元件、光敏元件、氣敏元件、力敏元件、磁敏元件、濕敏元件、聲敏元件、放射線敏感元件、色敏元件和味敏元件等十大類。
傳感器動圖
布料張力測量及控製原理

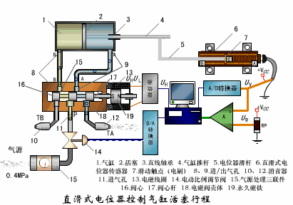
直滑式電位器控製氣缸活塞行程

壓阻式傳感器測量液位的工作原理

氣泡式水平儀的工作原理

擴散矽式壓力傳感器

稱重式料位計

電子吊車秤

荷重傳感器用於測量汽車衡的原理

荷重傳感器的應用

電位器式傳感器

多孔性氧化鋁濕敏電容原理

基本變間隙型電容傳感器和差動變間隙型電容傳感器的工作原理

變麵積型電容傳感器工作原理

利用接近開關進行物體位檢測的原理

電容式壓力傳感器

差壓式液位計a

差壓式液位計b

差壓式液位計c

電容測厚儀

電容加速度傳感器

頻率差法測量流量的原理

空氣傳導型超聲波發生、接收器的結構

超聲波應用的兩種類型

超聲波探頭的結構

超聲波流量計的原理

超聲波測量密度原理

超聲波測量液位原理

超聲防盜報警器

縱波探傷

橫波探傷

特別推薦
- 噪聲中提取真值!瑞盟科技推出MSA2240電流檢測芯片賦能多元高端測量場景
- 10MHz高頻運行!氮矽科技發布集成驅動GaN芯片,助力電源能效再攀新高
- 失真度僅0.002%!力芯微推出超低內阻、超低失真4PST模擬開關
- 一“芯”雙電!聖邦微電子發布雙輸出電源芯片,簡化AFE與音頻設計
- 一機適配萬端:金升陽推出1200W可編程電源,賦能高端裝備製造
技術文章更多>>
- 築基AI4S:摩爾線程全功能GPU加速中國生命科學自主生態
- 一秒檢測,成本降至萬分之一,光引科技把幾十萬的台式光譜儀“搬”到了手腕上
- AI服務器電源機櫃Power Rack HVDC MW級測試方案
- 突破工藝邊界,奎芯科技LPDDR5X IP矽驗證通過,速率達9600Mbps
- 通過直接、準確、自動測量超低範圍的氯殘留來推動反滲透膜保護
技術白皮書下載更多>>
- 車規與基於V2X的車輛協同主動避撞技術展望
- 數字隔離助力新能源汽車安全隔離的新挑戰
- 汽車模塊拋負載的解決方案
- 車用連接器的安全創新應用
- Melexis Actuators Business Unit
- Position / Current Sensors - Triaxis Hall
熱門搜索
微波功率管
微波開關
微波連接器
微波器件
微波三極管
微波振蕩器
微電機
微調電容
微動開關
微蜂窩
位置傳感器
溫度保險絲
溫度傳感器
溫控開關
溫控可控矽
聞泰
穩壓電源
穩壓二極管
穩壓管
無焊端子
無線充電
無線監控
無源濾波器
五金工具
物聯網
顯示模塊
顯微鏡結構
線圈
線繞電位器
線繞電阻



