DC/DC降壓型變換器的接地反彈講解
發布時間:2020-08-05 來源:貿澤工程師社區 責任編輯:lina
【導讀】DC/DCjiangyaxingdianluzairichangdedianlushejizhongjingchangyudao,zhexiedianludejiedijiedianhuijukuaisubianhuadedadianliu。dangjiedijiedianyidongshi,xitongxingnenghuizaoshouyingxiangbingqiegaixitonghuifushedianciganrao(EMI)。
DC/DCjiangyaxingdianluzairichangdedianlushejizhongjingchangyudao,zhexiedianludejiedijiedianhuijukuaisubianhuadedadianliu。dangjiedijiedianyidongshi,xitongxingnenghuizaoshouyingxiangbingqiegaixitonghuifushedianciganrao(EMI)。但是如果很好地理解“接地“引起的接地噪聲的物理本質可提供一種減小接地噪聲問題的直觀認識。
在高頻時,一個大電容器——例如降壓型變換器輸入電容器,CVIN——可以看作一個DC電壓源。類似地,一個大電感器——例如降壓型變換器輸出電感器,LBUCK——也可以看作一個DC電流源。所做的這些近似有助於直觀理解。

圖2示出當開關在兩個位置之間交替切換時磁通量如何變化。

大電感器LBUCK使輸出電流大約保持恒定。類似地,大電容器CVIN保持電壓大約等於VIN。由於輸入引線電感兩端的電壓不變,所以輸入電流也大約保持恒定。
盡管輸入電流和輸出電流基本不變,但當開關從位置1切換到位置2時,總環路麵積會迅速變為原來的一半。環路麵積的變化意味著磁通量的快速變化,從而沿著接地回路引起接地反彈。
實際上,降壓型變換器由一對半導體開關構成,如圖3所示。
雖然每個圖中的複雜程度增加,但是通過磁通量變化引起接地反彈的分析方法仍然很簡單和直觀。

事實上,磁通量的變化會沿著接地回路各處都產生電壓,這就帶來了一個有趣的問題:哪裏是真正的地?因為接地反彈意味著,相對於稱作地的某個理想點(那一點需要定義),在接地返回印製線上產生一個反彈電壓。
在電源穩壓器電路中,真實的地應該連接在負載的低壓端。畢竟,DC/DC變換器的目的是為負載提供穩定的電壓和電流。電流回路上的其它所有點都不是真正的地,隻是接地回路的一部分。
由於在負載的低壓端接地並且環路麵積的變化是接地反彈的原因,圖4顯示了如何精心地放置CVIN通過減小環路麵積變化的比率降低接地反彈。

電容器CVIN旁路PCBdingcengdegaoduankaiguanzhijiedaodadicengdiduankaiguanliangduan,yincijianxiaolehuanlumianjidebianhua,jiangqiyujiedihuilugeli。dangkaiguancongyizhongzhuangtaiqiehuandaolingyizhongzhuangtaishi,congVIN的底部到負載的底部,無環路麵積變化或開關電流變化。因此接地回路沒有發生反彈。

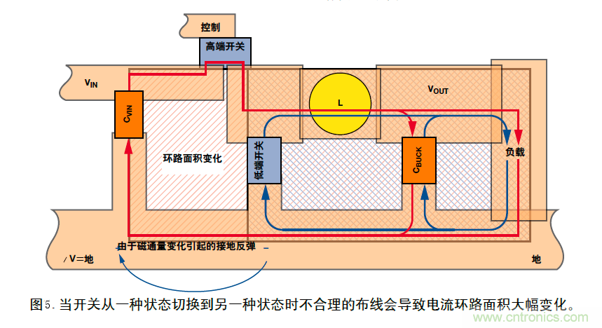
實際上,PCB布線本身決定了電路的性能。圖5為圖3中降壓型變換器電路原理圖的PCB布線圖。當開關處於狀態1所示的位置,高端開關閉合,DC電流沿著外圈紅色環路流動。當開關處於狀態2所示的位置,低端開關閉合,DC電流沿著藍色環路流動。注意由於環路麵積變化引起磁通量變化。因此產生電壓和接地反彈。
為了清晰起見,在單層PCB上實現布線,但即使使用第二層整塊接地平麵也無法解決接地反彈問題。在展示改進布線圖之前,圖6給出了一個簡單例子說明地平麵無法解決問題。

這裏,我們采用雙層PCB以(yi)便(bian)在(zai)與(yu)頂(ding)層(ceng)電(dian)源(yuan)線(xian)垂(chui)直(zhi)處(chu)附(fu)加(jia)一(yi)個(ge)旁(pang)路(lu)電(dian)容(rong)。在(zai)左(zuo)邊(bian)的(de)例(li)子(zi)中(zhong),地(di)平(ping)麵(mian)是(shi)整(zheng)體(ti)的(de)並(bing)且(qie)未(wei)切(qie)割(ge)。頂(ding)層(ceng)印(yin)製(zhi)線(xian)電(dian)流(liu)通(tong)過(guo)電(dian)容(rong)器(qi)流(liu)過(guo),穿(chuan)過(guo)過(guo)孔(kong),到(dao)達(da)地(di)平(ping)麵(mian)。
因為交流(AC)電dian總zong是shi沿yan著zhe最zui小xiao阻zu抗kang路lu徑jing流liu動dong,接jie地di返fan回hui電dian流liu繞rao著zhe其qi路lu徑jing拐guai角jiao返fan回hui電dian源yuan。所suo以yi當dang電dian流liu的de幅fu度du或huo頻pin率lv發fa生sheng變bian化hua時shi,電dian流liu的de磁ci場chang及ji其qi環huan路lu麵mian積ji發fa生sheng變bian化hua,從cong而er改gai變bian磁ci通tong量liang。電dian流liu沿yan最zui小xiao阻zu抗kang路lu徑jing流liu動dong的de規gui律lv意yi味wei著zhe,即ji使shi采cai用yong整zheng體ti地di平ping麵mian也ye會hui發fa生sheng接jie地di反fan彈dan——與其導通性無關。
zaiyoubiandelizizhong,yigejingguoheliguihuaqiegededipingmianhuixianzhifanhuidianliuyishihuanlumianjizuixiao,congerdadajianxiaojiedifandan。zaiqiegefanhuixianluneichanshengderenheshengyujiedifandandianyayutongyongdipingmiangeli。
圖7中的PCB布線利用圖6中示出的原理減小了接地反彈。采用雙層PCB板以便將輸入電容器和兩個開關安排在地平麵的孤島上。
這種布線不必最好,但它工作很好,而且能夠說明關鍵問題。應該注意紅色電流(狀態1)和藍色電流(狀態2)包圍的環路麵積很大,但兩個環路麵積之差很小。環路麵積變換很小意味著磁通量的變化小——即接地反彈小。(然而,一般情況下,也要保證環路麵積小——圖7隻是為了說明AC電流路徑匹配的重要性。)
另外,在磁場和環路麵積發生變化的接地回路孤島內,沿著任何接地回路引起的接地反彈都受接地切割限製。
此外,可能第一眼看上去,輸入電容器CVIN好像沒有位於圖4zhongsuoshidedingcenggaoduankaiguanhedicengdiduankaiguanzhijian,danjinyibuguanchacaihuifaxianshizheyang。jinguanwulilinjinkeyihenhao,danzhenzhengqizuoyongdeshitongguozuixiaohuahuanlumianjishixiandedianzijiejin。

在大多數情況下,應該首先考慮地平麵的電阻,然後考慮所有開關和進入返回路徑的寄生電容器兩端流過的位移電流。
無論什麼電路,基本接地原理都是相同的——應該使磁通量的變化最小或者對它隔離。
注:本文摘抄Analog Dialogue第41卷第2期。
(轉載自:貿澤工程師社區,來源:韜略科技EMC,作者:袁韶庚)
免責聲明:本文為轉載文章,轉載此文目的在於傳遞更多信息,版權歸原作者所有。本文所用視頻、圖片、文字如涉及作品版權問題,請電話或者郵箱聯係小編進行侵刪。
特別推薦
- 噪聲中提取真值!瑞盟科技推出MSA2240電流檢測芯片賦能多元高端測量場景
- 10MHz高頻運行!氮矽科技發布集成驅動GaN芯片,助力電源能效再攀新高
- 失真度僅0.002%!力芯微推出超低內阻、超低失真4PST模擬開關
- 一“芯”雙電!聖邦微電子發布雙輸出電源芯片,簡化AFE與音頻設計
- 一機適配萬端:金升陽推出1200W可編程電源,賦能高端裝備製造
技術文章更多>>
- 築基AI4S:摩爾線程全功能GPU加速中國生命科學自主生態
- 一秒檢測,成本降至萬分之一,光引科技把幾十萬的台式光譜儀“搬”到了手腕上
- AI服務器電源機櫃Power Rack HVDC MW級測試方案
- 突破工藝邊界,奎芯科技LPDDR5X IP矽驗證通過,速率達9600Mbps
- 通過直接、準確、自動測量超低範圍的氯殘留來推動反滲透膜保護
技術白皮書下載更多>>
- 車規與基於V2X的車輛協同主動避撞技術展望
- 數字隔離助力新能源汽車安全隔離的新挑戰
- 汽車模塊拋負載的解決方案
- 車用連接器的安全創新應用
- Melexis Actuators Business Unit
- Position / Current Sensors - Triaxis Hall
熱門搜索
微波功率管
微波開關
微波連接器
微波器件
微波三極管
微波振蕩器
微電機
微調電容
微動開關
微蜂窩
位置傳感器
溫度保險絲
溫度傳感器
溫控開關
溫控可控矽
聞泰
穩壓電源
穩壓二極管
穩壓管
無焊端子
無線充電
無線監控
無源濾波器
五金工具
物聯網
顯示模塊
顯微鏡結構
線圈
線繞電位器
線繞電阻




